
服務熱線13584069528
蒸汽計量在選擇流量儀表時應考慮5個主要因素:測量方法、性能要求和儀表規范、被測流體特性、環境條件、經濟條件(購置費用、安裝費用、運行費用、校驗費用、維護費用)。在我們的實際工作中,無論工礦企業上是用于生產的集中供熱工作中,使用最多的是孔板式(噴嘴式)流量計和渦街流量計,在此以這兩種流量計為例加以比較說明:
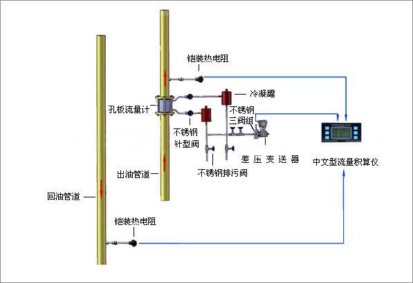
差壓式流量計
差壓式流量計是由安裝于管道中的流量檢測件(即產生差壓裝置,簡稱一次儀表)產生的差壓,已知的流體條件和一次儀表與管道的幾何尺寸來計算流量的儀表,由差壓裝置、引壓管和差壓計三部分組成。這種以孔板流量計為代表的差壓式流量計應用歷史悠久、標準化程度高,應用十分普遍,可不必實流標定、差壓顯示儀表的標準化以及系列化和通用化程度高、理論精度高、應用范圍廣和適應性強、初始投資費用低。但經過實際應用,發現孔板流量計也存在不足:
①應用中許多因素(設計參數與工況參數不符,上游直管段長度不足,孔板和管道不同心,孔板A面受污,銳角磨損等)對其測量精度有非常大的影響,使其測量誤差增大,致使精確度降低。特別是要經常對差壓變松器進行校驗,以保證零點的準確,并經常對三通閥門進行檢查,防止發生堵塞而導致的計量失準。
②安裝工程量大,較為麻煩,且要求高,需經常維護及拆洗的工作量較大。
③需配差壓變送器使用,增加了維護的工作量,另需敷設導壓管,且在冬季需對導壓管進行保溫,不可以安裝在室外。
④流量量程比為1∶3~1∶4范圍度低,對小流量的測量困難,流量范圍窄。
⑤壓力損失較大,刻度非線性,運行費用高。

渦街流量計
渦街流量計是基于卡門渦街原理而研制成功的一種新型流量計。70至80年代是渦街流量計迅速發展時期,開發出眾多類型阻流體及檢測性的渦街流量計,并大量投放市場。我國渦街在發展高峰期,曾達到數十家,應該說,渦街流量計尚屬發展中的產品,但由于它具有其它流量計不可兼得的優點,使用渦街流量計的比例大幅度上升,已經廣泛用于各個領域,將在未來流量儀表中占主導地位,是孔板流量計的理想替代產品。它具有以下特點:
①結構簡單牢固,測量部分無可動部件,長期運行十分可靠。
②維護量少且維護十分方便,安裝費用低。
③輸出與流量成正比的脈沖信號,無零點漂移,精度高,并方便與計算機聯網。
④應用范圍廣,適用于各種氣體、蒸汽和液體的流量測量。
⑤流量測量范圍寬,量程比可達1∶10。
⑥壓力損失小,運行費用低,更具節能意義。
⑦在一定的雷諾數范圍內,輸出信號頻率不受流體物理性質和組分變化影響,儀表系數僅與漩渦發生體的形狀和尺寸有關,測量流體的體積流量無需補償,調換配件后無需重新標定儀表的系數。
但該流量計也存在一定的局限性
①渦街流量計是一種速度式流量計,漩渦分離的穩定性受流速影響,故它對直管段有一定的要求,一般是前10D、后5D。
②測量液體時,上限流速受壓損和氣蝕現象限制,一般是(0.5~8)m/s。
③測量氣體時,上限流速受介質可壓縮性變化的限制,下限流速受雷諾數和傳感器靈敏度的限制,蒸汽是(8~25)m/s。
④應力式渦街流量計對振動較為敏感,故在振動較大的管道安裝流量計時,管道要有一定的減震措施。
⑤應力式渦街流量計采用壓電晶體作為檢測傳感器,故其受溫度的限制,一般為(-40~+300)℃,測量溫度不高于400℃,否則探頭極易因老化而失準。
⑥抗電磁干擾和射頻干擾差。
⑦當流體介質為兩相流或者脈動流時對測量有影響。
聯系電話
微信掃一掃