
服務熱線13584069528

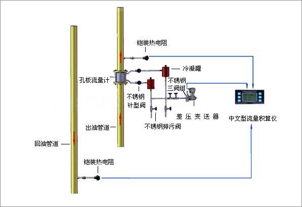
SP-LG高溫高壓型孔板流量計是將標準孔板與多參數差壓變送器(或差壓變送器、溫度變送器及壓力變送器)配套組成的高量程比差壓流量裝置,可測量氣體、蒸汽、液體及天然氣的流量,高溫高壓型孔板流量計廣泛應用于石油、化工、冶金、電力、供熱、供水等領域的過程控制和測量。
適用范圍
1.公稱直徑: 15 mm ≤DN≤1200mm
2.公稱壓力:PN≤10MPa
3.工作溫度:-50℃≤t≤550℃
4.量程比:1:10,1:15
5.精度:0.5級,1級
產品選型
|
型號 |
說 明 | |||||||||
| SP-LG | 節流裝置(孔板流量計) | |||||||||
| 代號 |
按其結構特征的兩大基本分類 | |||||||||
| K |
孔板 | |||||||||
| P |
噴嘴等 | |||||||||
|
代號 |
公稱壓力(105Pa) | |||||||||
|
2.5 |
2.5 | |||||||||
|
10 |
10 | |||||||||
|
16 |
16 | |||||||||
|
25 |
25 | |||||||||
|
64 |
64 | |||||||||
|
100 |
100 | |||||||||
|
200 |
200 | |||||||||
|
代號 |
口徑(mm) | |||||||||
| 15~1200 |
15~1200mm | |||||||||
|
代號 |
按其結構形式細分 | |||||||||
|
H |
標準孔板(環室) | |||||||||
|
Y |
標準孔板(法蘭) | |||||||||
|
K |
標準孔板(鉆孔) | |||||||||
|
I |
ISA 1932噴嘴 | |||||||||
|
L |
長徑噴嘴 | |||||||||
|
W |
文丘利噴嘴 | |||||||||
|
G |
經典文丘利管 | |||||||||
S |
雙重孔板 | |||||||||
|
Q |
圓缺孔板 | |||||||||
|
Z |
錐形入口孔板 | |||||||||
|
R |
1/4圓孔板 | |||||||||
|
P |
偏心孔板 | |||||||||
|
N |
整體(內藏)孔板 | |||||||||
|
X |
楔形孔板 | |||||||||
|
T |
不在上述之列的特殊節流裝置 | |||||||||
|
代號 |
介質 | |||||||||
|
1 |
液體 | |||||||||
|
2 |
氣體 | |||||||||
|
3 |
蒸汽 | |||||||||
|
4 |
高溫液體 | |||||||||
|
代號 |
補償形式 | |||||||||
|
N |
不帶壓力、溫度補償 | |||||||||
|
P |
帶壓力補償輸出 | |||||||||
|
T |
帶溫度補償輸出 | |||||||||
|
Q |
帶壓力、溫度補償輸出 | |||||||||
|
代號 |
變送器差壓量程范圍 | |||||||||
|
0 |
微差壓量程 | |||||||||
|
1 |
低差壓量程 | |||||||||
|
2 |
中差壓量程 | |||||||||
|
3 |
高差壓量程 | |||||||||
|
代號 |
是否帶現場顯示 | |||||||||
|
W |
節流裝置傳感器 | |||||||||
|
X |
智能節流裝置(流量計) | |||||||||


聯系電話
微信掃一掃